Users can now access a new Insights dashboard that surfaces metrics for how Cosine is used across teams, projects, and individuals. The goal is simple: make AI impact measurable, trustworthy, and easy to share.
With this release, both managers and individual contributors can now see exactly how Cosine is being used.

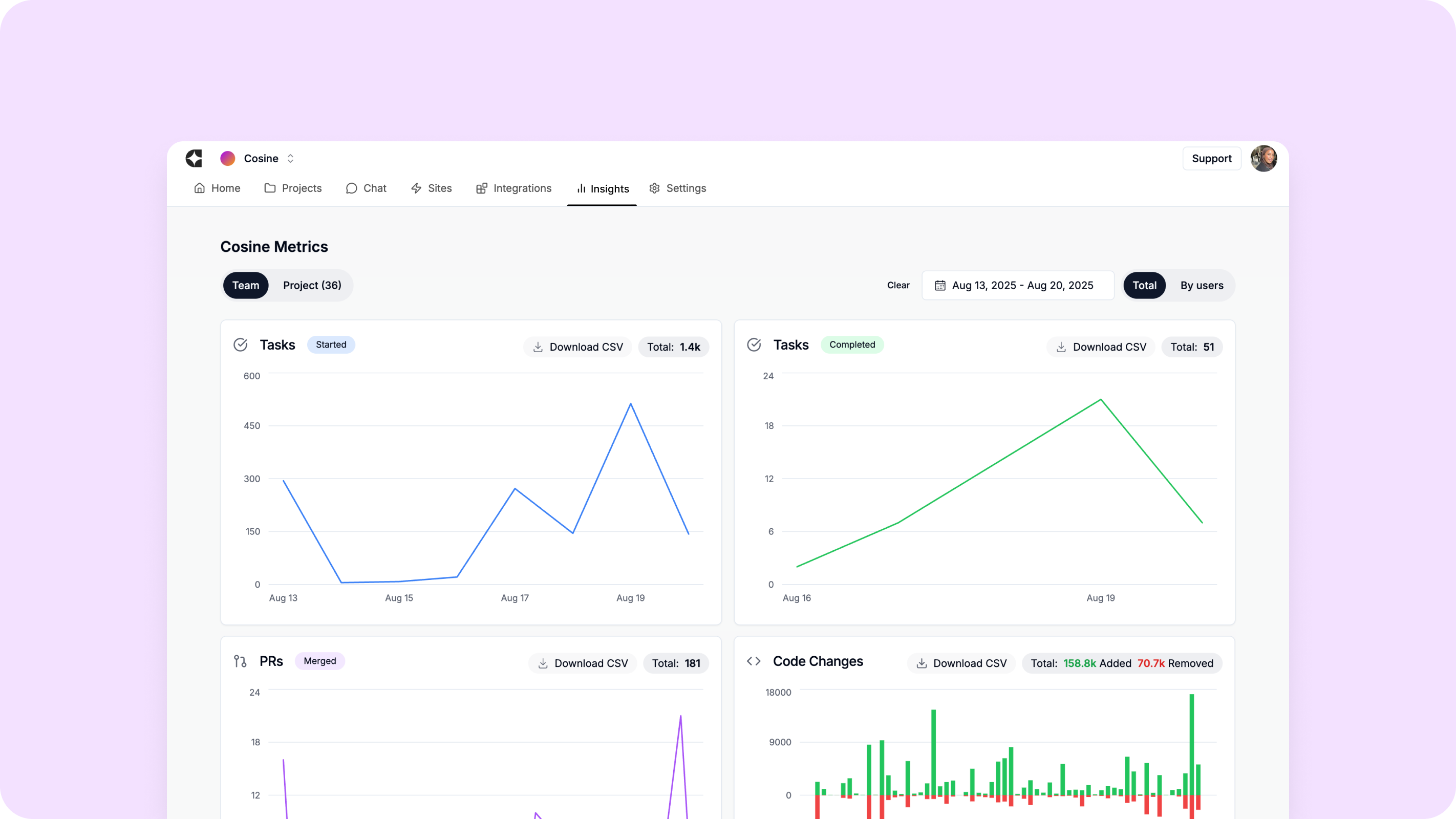
Overview
The Insights dashboard centralises activity from Cosine into a single place. It connects day-to-day work – tasks, pull requests, and code changes – to a clear picture of adoption and outcomes.
Managers get team and project rollups that they can act on; developers get personal usage insights to guide their own workflows. Export to CSV and a “developer-time-saved” model make it straightforward to bring these metrics into existing reporting rhythms.
What you’ll find:
- Tasks, PRs, and Code Changes are recorded when Cosine assists, so activity maps directly to engineering outputs.
- Tasks started vs. completed, providing a quick read on throughput and follow-through.
- Genie requests, showing how often developers turn to the agent for help.
- Flexible date ranges, so you can zoom into a sprint or zoom out to a quarter without losing continuity.
Together, these metrics provide a balanced view of adoption and impact that’s useful for sprint reviews, ops meetings, and overall status updates.
Project-level views
Every project has valuable insights. That’s why the Insights dashboard allows reports to be generated at the project level. Whether you’re fixing bugs, experimenting with a new feature, or onboarding new team members in your repo, you can isolate insights for that specific project. Project-based reporting helps engineering leads assess progress, identify bottlenecks, and celebrate wins in a focused, relevant way.

Team and individual-level visibility
The new Insights dashboard provides both managers and individual contributors the ability to see exactly how Cosine is being used. Teams can track adoption across the organisation, while individuals can view their own usage patterns. This makes it easy to understand not just how much the AI coding agent is being used, but how effectively. For leaders, this means clearer visibility into ROI; for developers, it’s an opportunity to benchmark personal productivity.
Engineering leaders today are asked to do more with less, and they need data they can trust. By making usage transparent and actionable, it helps teams not only work faster but also prove the value of AI in software development.
New to Cosine? Start on the Free plan (no credit card required) and get the Insights dashboard up and running in minutes. See real metrics before your next sprint review.
@RobGibson20 

